BOOSTTECHが縦型ショート動画トレンド分析ツールをリリース
BOOSTTECH株式会社は、縦型ショート動画のトレンド分析ツール「縦型ショート Analytics」を本日より提供開始しました。このツールは、TikTok、YouTube Shorts、Instagram Reelsの主要3プラットフォームにおけるショート動画データを自動で収集し、コンテンツ類型、フック、動画尺といった多角的な分析と、AIによる成功パターンの抽出機能を提供します。

国内の縦型ショート動画広告市場は急速な拡大を見せており、2024年には900億円規模に達し、2026年には動画広告市場全体の約35%を占めると予測されています。このような市場環境において、多くのマーケティング担当者が「どのトレンドに乗るべきか」「なぜバズったのかを分析できない」「競合の動向が把握できない」といった課題を抱えています。既存の分析ツールは単一プラットフォームに特化しているか、日本市場のデータに十分対応していないケースが課題となっていました。
これらの課題に対応するため、「縦型ショート Analytics」は3大プラットフォームを横断したトレンド分析とAIによる成功パターンの自動抽出を提供します。
サービス概要
「縦型ショート Analytics」は、「縦型ショート動画のトレンド分析を、もっとスマートに。」をコンセプトに開発されたSaaSツールです。3つのプラットフォームからショート動画データを自動収集・分析し、「バズる動画の法則」をデータで可視化します。

| 対応プラットフォーム | 分析可能な業種 | エクスポート形式 |
|---|---|---|
| 3媒体(TikTok/YouTube/Instagram) | 10+カテゴリ | 3形式(PDF、CSV, PPTX) |
データ収集からレポート出力まで
サービス利用は以下のステップで進行します。
- アカウント作成: メールアドレスとユーザーID、プランを選択して登録します。7日間無料トライアルはクレジットカード不要で即日開始可能です。
- データ収集開始: TikTok、YouTube Shorts、Instagram Reelsから、業種別のショート動画データを自動で収集します。
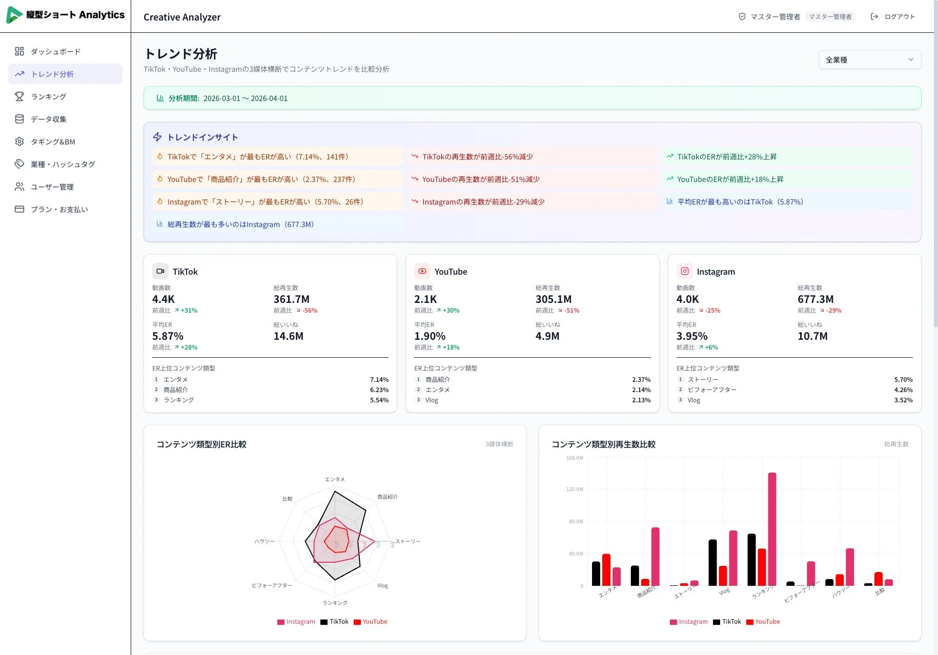
- ダッシュボードで分析: 収集されたデータは、KPIダッシュボード、コンテンツ類型分析、フック別再生数、リアルタイムランキングなどで多角的に分析できます。
- レポート出力・改善: PDF、CSV、PPTXの3形式でレポートを出力できます。AIが改善提案を自動生成し、次の施策立案をサポートします。
主な機能・特徴
「縦型ショート Analytics」は、多様な機能で縦型ショート動画マーケティングを強力に支援します。

- 3プラットフォーム横断比較: トレンド分析ページでは、TikTok、YouTube Shorts、Instagram Reelsを横断的に分析し、各プラットフォームの特性をレーダーチャートなどで比較することで、最適な配信戦略を立案できます。
- AIによる分析: AIがトップ動画の成功パターンを自動分析し、伸びる投稿の特徴や改善提案を生成します。
- 10業種以上のカテゴリ分析: フィットネス、美容、グルメ、ファッションなど10以上の業種カテゴリに対応し、業種別トレンドやベンチマークを把握して競合分析に活用できます。
- コンテンツ類型・フック分析: 商品紹介、ハウツー、Vlog、レビューなど8種類のコンテンツ類型と、質問形式、数字インパクトなど6種類のフック別の効果を数値で比較し、効果的な組み合わせを特定できます。
- 毎日更新のランキング: 業種別のバズ動画ランキングを毎日更新で表示します。再生数、ER、いいね数、投稿日など複数指標で並べ替え、トレンドの変化を即座にキャッチできます。
- 3形式のレポートエクスポート: PDF、CSV、PPTXの3形式でプロフェッショナルなレポートを出力し、クライアントへの報告書やチーム内の共有資料として活用可能です。
- KPIダッシュボード: 総動画数、総再生数、平均ER、総いいね数を一画面で一元的に把握できます。期間指定、媒体別、カテゴリ別のフィルタリングも可能です。
- データの安全管理: HTTPS暗号化通信、bcryptパスワードハッシュ化、厳格なアクセス権限管理、安全なクラウド環境での運用が実装されています。
こんな方におすすめ
- SNSマーケター: バズるコンテンツの法則を発見し、エンゲージメント率を最大化したい方。
- 広告代理店: クライアントへの提案にデータドリブンなインサイトを活用したい方。
- インフルエンサー: 自身のコンテンツ戦略を競合分析に基づいて最適化したい方。
- ブランド担当: 自社ブランドのショート動画戦略を強化したい企業担当者。
無料トライアルはこちらから申し込みが可能です。
https://tategatashort-analytics.com/signup
BOOSTTECH株式会社について
BOOSTTECH株式会社は「成果を、誰もが手にできるようにする」をミッションに掲げ、バーティカルAIエージェントの開発・提供やB PaaS事業を展開しています。
同社は、縦型ショート動画のAI生成、切り抜き動画のAI生成、8媒体への一括配信、広告配信・分析を行う「縦型ショート動画AIエージェント SHORTBOOSTER」や、AIチャット形式のLP生成からビジュアルエディターでのノーコード編集、アクセス解析・ヒートマップ分析・A/Bテストまでをオールインワンで行う「AIサイトビルダー HP BOOSTER」などを提供しています。AIの力を活用し、マーケティングの属人化を解消し、企業の成長を加速させることを目指しています。
会社概要
- 社名:BOOSTTECH株式会社
- 代表者:代表取締役 武藤 尭行
- 設立:2025年12月
- 所在地:東京都新宿区西新宿3-3-13 西新宿水間ビル2F
- URL:https://boosttech.jp
デジタルリードエックス 
